Select your language

SCADA Systems

SCADA Systems

What are SCADA Systems?

SCADA (Supervisory Control and Data Acquisition) translates to "Supervisory Control and Data Acquisition System" in English. It is a system that provides real-time data monitoring, control, and automation in industrial plants, power distribution, water management, and large-scale production lines.

Key Features of SCADA Systems

  1. Real-Time Data Acquisition

    • Collects data instantly from sensors, PLCs, and other devices.

    • Monitors parameters such as temperature, pressure, flow rate, and energy consumption.

  2. Remote Control and Process Management

    • Operators can manage systems from a central control room or mobile devices.

    • Commands such as opening valves or stopping motors can be issued.

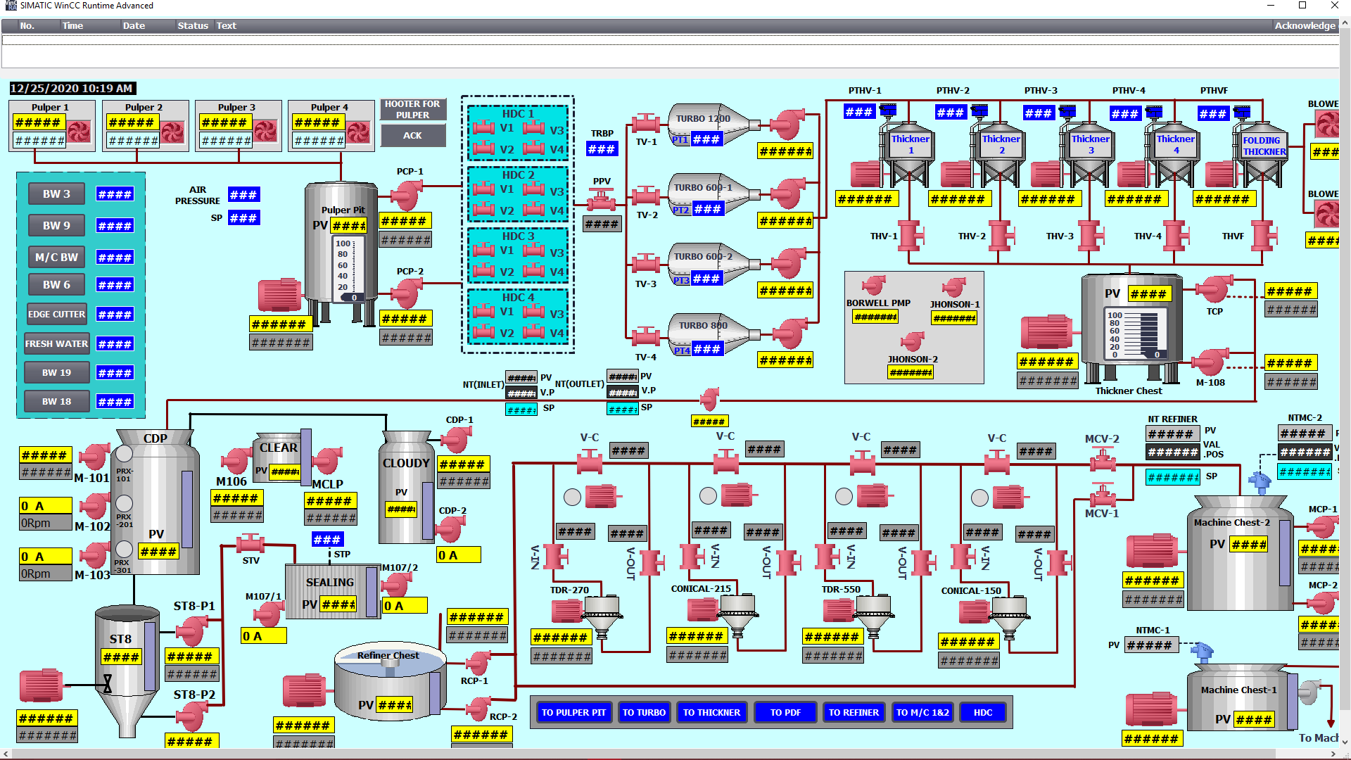
  3. Data Visualization (HMI Interface)

    • Presents data through user-friendly graphics via HMI (Human-Machine Interface) screens.

    • Facilitates operation with process diagrams, alarm panels, and trend graphs.

  4. Historical Data Recording and Reporting

    • Stores collected data in databases.

    • Used for performance analysis, energy efficiency reports, and quality control.

  5. Alarm Management and Fault Detection

    • Generates automatic alarms when critical values are exceeded (e.g., overheating).

    • Can alert operators via SMS/email in case of failures.

  6. Industrial Network Integration

    • Communicates with devices such as PLCs, RTUs (Remote Terminal Units), and DCS.

    • Supports industrial protocols like Ethernet, Modbus, Profibus, and OPC.

SCADA Applications

 Energy Sector: Electrical distribution networks, wind/solar power plants.
 Water and Wastewater Management: Treatment plants, pumping stations.
 Oil & Gas: Pipelines, refinery control systems.
 Manufacturing Industry: Automotive, food, pharmaceutical factories.
 Building Automation: Smart building systems, HVAC control.

Advantages of SCADA Systems

 Centralized Control: Unified management of the entire facility.
 Increased Efficiency: Optimization through real-time data analysis.
 Rapid Response: Immediate alerts to operators in case of failures.
 Cost Savings: Improved energy and labor efficiency.
 Long-Term Data Analysis: Process improvements based on historical data.

SCADA vs PLC: Key Differences

Feature

SCADA

PLC

Primary Function

Data collection, monitoring, reporting

Field device control

Application Scope

Large-scale facilities

Individual machines/production lines

Software Structure

Graphical interface (HMI) and database

Programming in Ladder Logic, ST, FBD

Connectivity

Communicates with multiple PLCs/RTUs

Direct connection to sensors and actuators

SCADA acts as the "brain" of a factory, while PLCs manage physical operations like "arms and legs."

The Future of SCADA (Industry 4.0 & IoT)

• Cloud-Based SCADA: Remote data storage and access.
• AI Integration: Anomaly detection and predictive maintenance.
• Cybersecurity: Protection against hacker attacks on industrial networks.

Conclusion

SCADA systems are indispensable technology for the "smart" management of large-scale industrial plants. Through data-driven decision-making, remote control, and automation, they enhance efficiency, safety, and quality.

Our company designs and implements SCADA systems from scratch, as well as customized solutions for existing systems.

Features of Our SCADA Systems:

• Online monitoring and remote intervention options.
• User security levels with individual permissions.
• Historical data recording with customizable reporting.
• Report visualization in graphs, data tables, and other standard formats.
• Accessibility via PC, laptop, Android, or iOS devices.

Information

Andino Tech Process - Smart Solutions for Industry

Founded in 1996 in Istanbul, our company began its journey by providing automation solutions for the textile sector and has since evolved into a global player in industrial automation. Thanks to our strategic location at the crossroads of Asia, Europe, and Africa, we have successfully executed hundreds of projects in over 38+ countries over the past 29+ years.